ニュージーランド政府が新セキュアメールフレームワークでDMARCを義務化
著者: Ahona Rudra
翻訳: 古川 綾乃
この記事はPowerDMARCのブログ記事 New Zealand Government Mandates DMARC Under New Secure Email Frameworkの翻訳です。
Spelldataは、PowerDMARCの日本代理店です。
この記事は、PowerDMARCの許可を得て、翻訳しています。
ニュージーランド政府は、新しいセキュアメールフレームワーク(SGE)に基づき、DMARCの導入を必須としました。
ニュージーランド政府は、業界のベストプラクティスに基づき、外部とのメール通信を保護するための指針として、Secure Government Email(SGE)フレームワークを導入しました。
SGEの導入にあたり、SPF、DKIM、およびMTA-STSとともに、p=rejectに設定されたDMARCがすべてのメール送信ドメインで必須となりました。
SEEMailは長年運用されてきましたが、拡張性、外部パートナーとの連携、そして最新のメールセキュリティ標準への対応において限界がありました。
新たなSGEフレームワークは、メールセキュリティの強化となりすまし対策の徹底、さらに2026年に予定されているSEEMailの廃止を目的としています。
詳細は公式文書をご参照ください。
- 導入スケジュール
- 2025年10月までに、すべての政府機関は本フレームワークの要件を満たす必要があります。
- 廃止スケジュール
- SEEMailは2026年に廃止される予定です。
主なポイント
- ニュージーランドは、SGEフレームワークの下で政府機関にDMARCを義務付けました。
- 各機関は2025年10月までにSGEへ移行を完了し、SEEMailは2026年に廃止される予定です。
- SPF、DKIM、MTA-STS、およびTLS 1.2も必須です。
- 早期導入により、なりすましリスクを低減し、円滑なコンプライアンスを確保できます。
- PowerDMARCは、ニュージーランドにおけるDMARCの導入および施行を簡素化するための自動化ツールとマネージドサービスを提供しています。
Secure Government Email(SGE)フレームワークとは何ですか
Secure Government Email(SGE)は、ニュージーランド政府が、政府機関と外部パートナー間のメール通信を保護するために策定した枠組みです。
本フレームワークは、New Zealand Information Security Manual(NZISM)で定められたセキュリティガイドラインに基づいており、機密情報の保護を目的としています。
SGEフレームワークの主な目的は次のとおりです。
- 機密情報を保護するための厳格なガイドラインを定めています。
- 政府ドメインのなりすましを防止・抑止します。
- メール全体のセキュリティを強化します。
- 従来のSEEMailに代わる新しい仕組みです。
SGE導入における主な技術要件
SGE導入ガイドでは、各機関向けに以下の重要な要件と導入スケジュールが示されています。
すべてのメール送信ドメイン向け
- なりすましを防止するためのDMARC
- DMARC導入は必須要件であり、ポリシーは p=reject に設定し、DMARCレポート(rua等)を有効化する必要があります。
また、厳格なSPFおよびDKIMのアライメントモードが推奨されています。 - 正規の送信元を指定するためのSPF
- SPFは、-all(ハードフェイル)で終わるSPFレコードを用いて設定しなければなりません。
- 改竄を防止するためのDKIM
- DKIM署名は、送信メールが最終的に外部へ送出されるメールサーバで付与する必要があります。
- メール配送中の暗号化を強制するためのMTA-STS
- MTA-STSはポリシーモードを『enforce』に設定し、暗号化失敗の監視(レポート取得)のためにTLS-RPTを有効にする必要があります。
- 通信セッションを保護するためのTLS
- TLSは、最低でもバージョン1.2以上で実装しなければなりません。
- 機密情報の不正送信を防止するためのDLP
- DLPの導入は、NZISMに整合した各機関の要件に従う必要があります。
送信を行わないドメイン/サブドメイン向け
- SPFレコード「v=spf1 -all」を設定します。
- DKIMレコード「v=DKIM1; p=」を設定します。
- DMARCレコード「v=DMARC1; p=reject; adkim=s; aspf=s; rua=mailto:<your email address>;」を設定します。
コンプライアンス監視
SGEフレームワークにおいては、AAoGSDが導入状況や遵守状況を取りまとめます。
AoGSDチームは、各機関が新しいメールセキュリティフレームワークをどの程度遵守しているかを監視します。
監視対象には、SPF、DMARC、およびMTA-STSなどの設定確認が含まれます。
なお、DKIMについては後日追加される予定です。
政府機関への影響
SGEフレームワークへの移行が政府機関に及ぼす主な影響は以下のとおりです。
- SEEMailの置き換え
- SEEMailは廃止され、各機関は新しいSGEフレームワークへ移行する必要があります。
- 近代化
- オープン標準で拡張性の高いメールセキュリティソリューションに移行します。
- ドメインセキュリティ強化
- 早期導入により、なりすましやフィッシング攻撃のリスクを低減できます。
- 外部との安全な通信
- 外部パートナーとの通信において機密情報が確実に保護されるようにします。
- コンプライアンス強化
- 各機関の運用をNZISMの管理策および国家セキュリティ基準に適合させます。
- 運用効率の改善
- 事前対応による導入は混乱を最小限に抑えるとともに、政府全体のデジタル変革を後押しします。
SEEMailとSGEの比較
| 機能 | SEEMail | SGE |
|---|---|---|
| 目的 | ニュージーランド政府機関内での暗号化メールを保護します。 | 内部および外部とのメール通信を、標準仕様に基づいて安全に保護します。 |
| 認証プロトコル | 一貫して実装されていませんでした。 | 厳格なアライメントを強制したDMARC(p=reject)、SPF、およびDKIMを実装します。 |
| 転送中の暗号化 | SEEMail基盤を通じた独自の暗号化を使用します。 | TLS 1.2以上の暗号化を必須とするMTA-STSを使用します。 |
| 相互運用性 | SEEMailに参加している機関のみに限定されます。 | 外部パートナーおよび最新のメールシステムと互換性があります。 |
| メールの可視性 | 可視性およびレポート機能が限定的です。 | DMARCレポートおよびTLS-RPTにより詳細な可視化を実現します。 |
| コンプライアンス監視 | 集中管理されていますが、対象範囲は限定的です。 | AoGSDがすべてのメールセキュリティ設定にわたりコンプライアンスを監視します。 |
| 導入形態 | 集中型の暗号化メールプラットフォームです。 | 分散型でオープン標準に基づき、ドメインレベルでポリシーを強制します。 |
| ステータス | レガシーシステムであり、段階的に廃止されています。 | 2025年10月までに実装が義務付けられています。 |
PowerDMARCはこの移行をどのように支援するか
SGEフレームワークでは、厳格なポリシーの適用が求められます。
これは効果的な取り組みですが、設定を誤るとメールが届きにくくなるなど、配信面での問題を引き起こす可能性があります。
PowerDMARCは、ホスト型DMARC導入サービスを通じて、ニュージーランドの公共部門機関におけるSGEへの移行を支援し、導入の負担を軽減します。
- 1. SPF/DKIM/DMARCの自動設定
-

当社は、インテリジェントかつ自動化されたDNSレコード生成ツールを提供しています。
これにより、高度な専門知識がなくても、ニュージーランド政府機関が複雑なプロトコルを迅速に導入できるよう支援します。
また、本プラットフォームはワンクリックでDNSレコードを公開できる機能にも対応しており、導入プロセスを加速し、手作業を削減します。 - 2. DMARCおよびMTA-STSポリシー適用の支援
-

ポリシーの適用は難易度が高く、設定を誤ると望ましくない配信上の問題を引き起こす可能性があります。
当社は、ニュージーランドの公共部門機関がDMARCおよびMTA-STSポリシーを段階的に適用できるよう、各フェーズで専門家のサポートを提供します。 - 3. SPFエラーの最小化
-

SPFレコードは、IETFによって定められた制限があるため、エラーになりやすい仕組みです。
特にサードパーティサービスを利用する場合、DNSルックアップ回数や文字数制限の範囲内に収めることが難しくなります。
当社はPower SPFを通じて、手作業なしでSPFを最適化できるサービスを提供します。
SPFマクロを活用することで、SPFエラーを大幅に抑えることが可能です。 - 4. DMARCおよびTLSレポートの可視化
-

組織や機関にとって、複雑なDMARCのXMLレポートやTLS-RPTのJSONレポートを読み取り、内容を理解することは容易ではありません。
当社は、これらのレポートを分かりやすく可視化します。
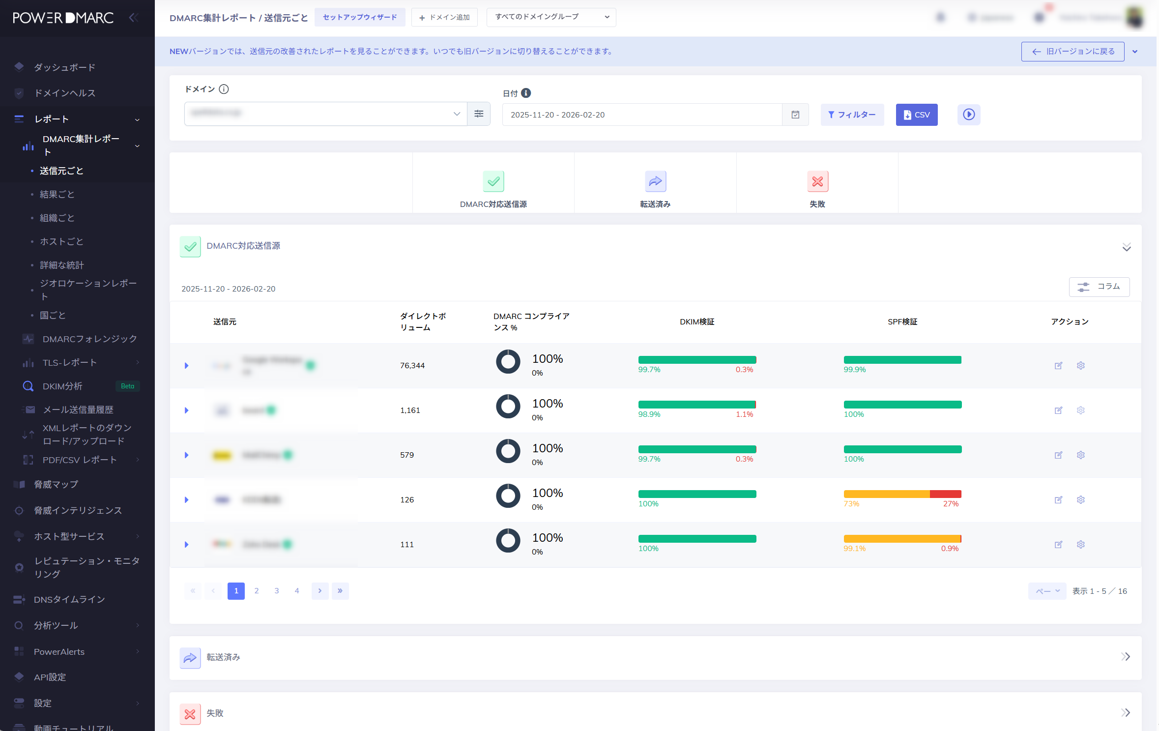
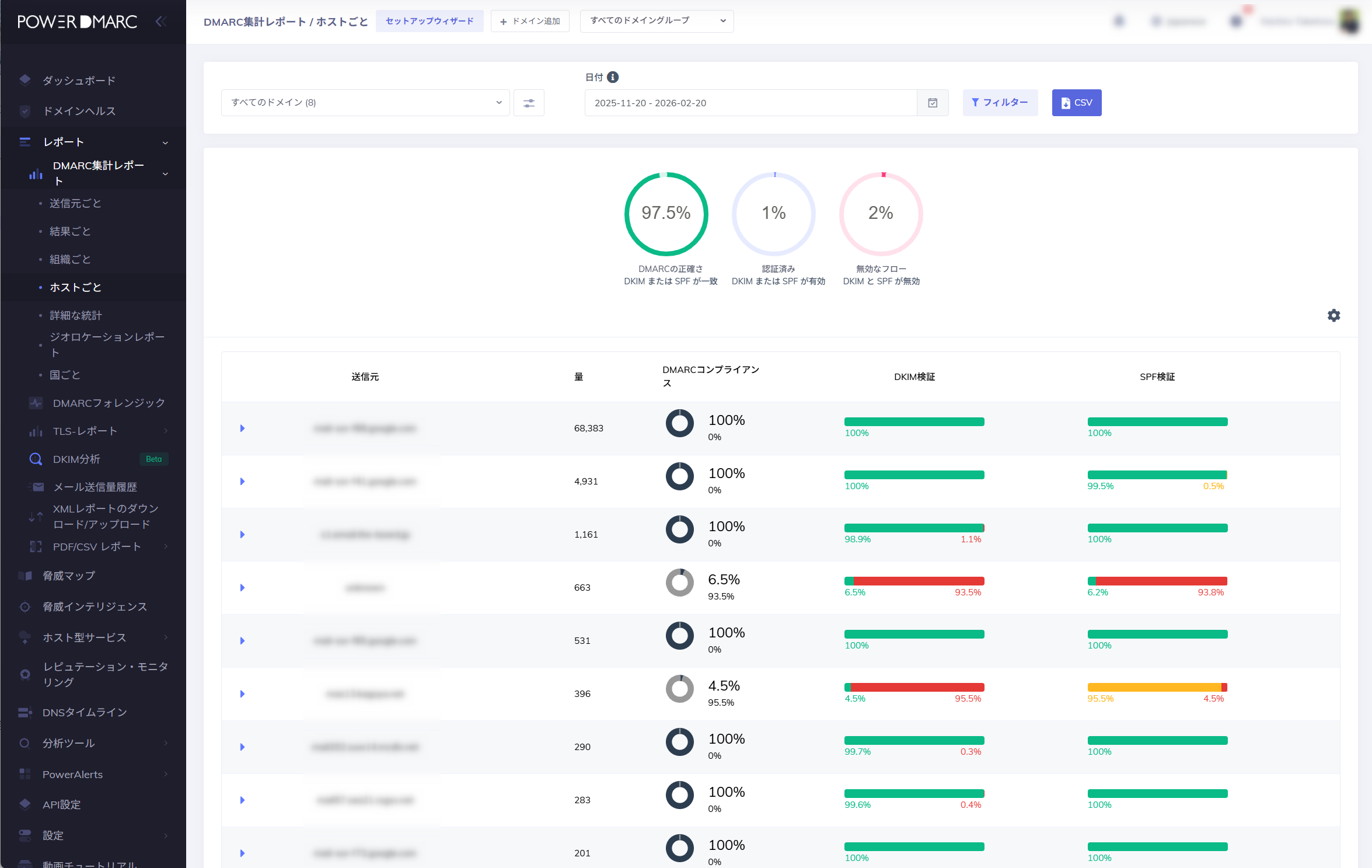
ビジュアルダッシュボード、可読性の高いデータ表示、高度なフィルタリング機能により、機関は状況を正確に把握し、適切な対応が可能になります。 - 5. 継続的なアライメント監視
-

DMARCのアライメント失敗は、なりすましや偽装の試みを示す重要な兆候です。
当社のダッシュボードは、DMARC、SPF、およびDKIMのアライメント失敗を明確に表示し、根本的な原因を分かりやすく提示します。
これにより、機関は不審な活動を継続的に監視できます。 - 6. 主要メールサービス要件(ESP要件)への対応支援
-

Google、Yahoo、およびMicrosoftがメールセキュリティ要件を強化したことで、大量送信者にとってDMARCはもはや任意ではありません。
当社は、機関がこれらの要件を満たし、継続的に管理できるよう支援します。
これにより、政府の重要な通信が安全に受信トレイへ届く環境を維持できます。
導入をご検討中の方へ
PowerDMARCは世界中の政府機関と連携し、国内外のセキュリティ基準を満たすための支援を行っています。
トライアルをご希望の際は、お気軽にお問い合わせください。